
事例01 東京エレクトロン株式会社
半導体製造装置やフラットパネルディスプレイ製造装置のメーカーとして国内トップ、世界でも3位の地位を誇る東京エレクトロン株式会社。研究・開発・製造・販売のみならず、これらの装置を支える高い技術サポートとアフターサービスをグローバルに展開している同社が、製造装置のデータ解析のために取り入れたのが、TIBCO Spotfireでした。ここでは導入の経緯と現在の活用ぶり、今後の展望について、フィールドソリューション二部の石川氏、飯田氏にうかがいました。
Spotfire活用の鍵は「アドホックな要望にも柔軟に応えられる」カズテクニカの技術力
Spotfire活用の鍵は「アドホックな要望にも柔軟に応えられる」カズテクニカの技術力
お話を伺った方
FSBU フィールドソリューション二部
サービスエンジニアリンググループ
部長代理
石川 雄彦 氏
FSBU フィールドソリューション二部
サービスエンジニアリンググループ
飯田 直人 氏

左から「飯田氏」「石川氏」
目的
製造装置のログデータ解析をより迅速に、柔軟に行えるようにしたい。
課題
有効だと思われる解析方法はすぐ取り込んでシステム化し、各現場へ展開したい。
従来利用してきたシステムはログデータ解析のためのツール開発に時間がかかりすぎる。
従来利用してきたシステムはログデータ解析のためのツール開発に時間がかかりすぎる。
効果
複数のスクリプト言語と親和性が高く、細かい部分の開発も柔軟に行えたことにより、現場からの要望を満たしやすくなった。
現場側で複雑な環境設定が必要なく、開発したツールをすぐ使い始められて、現場と開発側との情報共有や、ツールの横展開がよりスムーズになった。
現場側で複雑な環境設定が必要なく、開発したツールをすぐ使い始められて、現場と開発側との情報共有や、ツールの横展開がよりスムーズになった。
Spotfireで開発したツールで、現場のエンジニアが自らログデータを解析
Spotfireで開発したツールで、現場のエンジニアが自らログデータを解析
―フィールドソリューション二部ならびにお二人が担当されている業務について教えてください。
石川氏:我々が所属するフィールドソリューションビジネスユニット(以下FS、FSBU)は半導体製造装置のリセールや、他BUが販売した装置やパーツのサービスセールスを手掛けています。
弊社では全国各地の工場ごとに製造する装置が決まっていて、それぞれ専任の技術者がいるのですが、我々FSに関しては、ユーズド品やさまざまな製造装置のパーツを提供するため、幅広いプロダクトを扱っているところが特徴です。
弊社では全国各地の工場ごとに製造する装置が決まっていて、それぞれ専任の技術者がいるのですが、我々FSに関しては、ユーズド品やさまざまな製造装置のパーツを提供するため、幅広いプロダクトを扱っているところが特徴です。
―Spotfireはどのように活用されているのでしょうか。
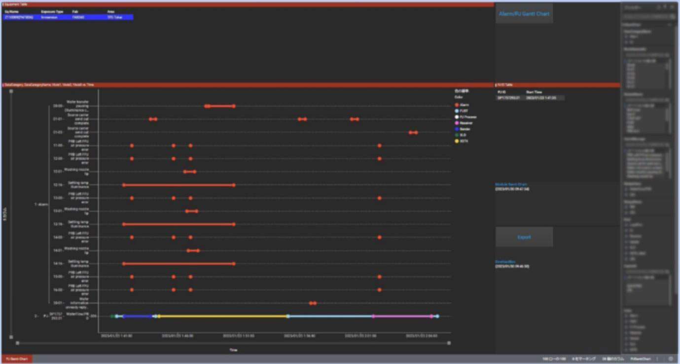
石川氏:お客さまの半導体製造装置のデータを社内に設置したサーバーシステムに蓄積、これらのデータ分析を主な目的として、約1,000名のユーザーで運用しています。具体的には大きく2パターンありまして、1つは各工場で装置を扱うフィールドエンジニア(以下FE)を支援するために我々が開発しているツール、これにSpotfireを組み込んで、FE自身が現場で装置から上がってくるログデータを解析できるようなシステムを提供しています。
飯田氏:例えば製造装置が決められたプロセスを実施する中で、その稼働時間と異常を知らせるアラームの統計を取ったり、スループット(プロセスを実行している時間当たりの処理)をデータ化したりしています。
データベースからデータを取得してデータテーブルに入れて、それを単純にビジュアライズするだけではなく、Pythonで加工を施して「Spotfire内部で初期値として任意のデータをあらかじめ選択しておく」といった要求などに応じています。当社特有の事情かもしれないのですが、とにかく表示させるべきデータが多いのです。今回Spotfireで作ったシステムも、表示が40画面~50画面にわたるのが普通です。
データベースからデータを取得してデータテーブルに入れて、それを単純にビジュアライズするだけではなく、Pythonで加工を施して「Spotfire内部で初期値として任意のデータをあらかじめ選択しておく」といった要求などに応じています。当社特有の事情かもしれないのですが、とにかく表示させるべきデータが多いのです。今回Spotfireで作ったシステムも、表示が40画面~50画面にわたるのが普通です。
石川氏:もう1つは各工場の装置開発を担当している技術者による装置のログデータ解析ですね。
飯田氏:こちらはデータを加工の段階から変える、データの見方も変えていく、という新しい分析方法を追っているという感じでしょうか。どちらの用途にも、Spotfireの特長が活かされていると感じています。


Spotfireはツールを開発する側も、使う側もメリットが大きい
Spotfireはツールを開発する側も、使う側もメリットが大きい
―Spotfireの導入以前は、どのようにログ解析に取り組まれていたのですか?
飯田氏:実は、データ分析をする当社オリジナルのシステムを持っていたのです。ただその環境では、現場から「こういうことができるツールが欲しい」という要求を受けても、それを仕様に落とし込んで具現化し、実際に配備するまで時間がかかりすぎるのが課題でした。
そこで、現場で有効だと思われる解析方法をすぐに取り込んでシステム化して、各現場のFEへ展開。開発はもとより、現場でも「その場で分析可能なツール」が必要だと考えていました。
そこで、現場で有効だと思われる解析方法をすぐに取り込んでシステム化して、各現場のFEへ展開。開発はもとより、現場でも「その場で分析可能なツール」が必要だと考えていました。
―さまざまなBIツールがある中で、Spotfireを選んでいただいた決め手はどのようなことだったのでしょうか。
飯田氏:個人的には、操作が直感的ですごく分かりやすかったことですね。データを取り込んでビジュアライズして、そこからドリルダウンをしていくというフローに合うように、画面自体も整理されている。ダッシュボード化も容易なので、アカウントとブラウザさえあれば端末側のセットアップなどの作業もいらない。Spotfire特有の難しい知識や高いスキルを求められないので、FEとの情報共有もしやすいです。
―なるほど、開発したツールを使うFE様にとって「扱いやすい」ところがポイントになったのですね。
飯田氏:もちろん、開発側のメリットも大きいです。RやPythonがバンドルされているなど複数のスクリプト言語と親和性が高いので、かゆいところに手が届くような細かい制御ができて、現場のリクエストにも応えやすくなりました。
アドホックな要望に臨機応変に応えるサポート体制
アドホックな要望に臨機応変に応えるサポート体制
―導入前、導入後など、カズテクニカによるサポートはいかがですか。
石川氏:導入時は1年ほど技術者の方に常駐していただいて、いろいろ面倒を見てもらいました。初年度は、メールのやり取りも100回近くにのぼったのではないでしょうか。
飯田氏:導入時トレーニングなどの決まった支援というよりも、アドホックなお願いに応じていただくことが多いので大変だと思うのですが、導入当初からいつも迅速な対応で、助かっています。問い合わせに対する一次回答も早いですし、必要に応じて課題解決のための打ち合わせも行っています。
Spotfireというよりも、BIツールの一般的な特性として無理難題だと思われる要望をぶつけることが多いのにも関わらず、ただ「できません」ではなく代替案を出してもらえるので非常に助かっています。
Spotfireというよりも、BIツールの一般的な特性として無理難題だと思われる要望をぶつけることが多いのにも関わらず、ただ「できません」ではなく代替案を出してもらえるので非常に助かっています。
―ご要望のレベルがとても高いので、我々もやりがいがあるといいますか。Spotfireに期待していただいているのを実感できますので。
石川氏:実は今日も「ぜひやってほしい」という要望をいくつかリストにしてきたので、この後お話させてください(笑)。
今後はさらに、分析精度向上や新たな用途への展開を目指して
今後はさらに、分析精度向上や新たな用途への展開を目指して
―今後、Spotfireをどのように活用していきたいとお考えですか。
飯田氏:今はログ解析による装置のダウンタイム短縮、歩留まり向上などをトライ&エラーを繰り返しながら追求しているところですが、今後はリアルタイムの故障予知や予兆保全などにもSpotfireを活用していきたいですね。
石川氏:当初は社内システムでデータ収集するため、デイリーインターバルのデータがメインとなっていましたが、現在は徐々にSpotfireを利用した当システムを運用する方向へ舵を切りつつあるところです。社内でもユーザーがどんどん増えてきていますので、より短期のインターバル、時間・分・秒といったデータを、さらに長期に蓄積して、精度向上や、分析機能のバリエーションを増やしていければと考えています。